过滤器资讯

当前位置:河南瑞博环保科技有限公司 > 过滤器资讯 > 正文

当前位置河南瑞博环保科技有限公司 > 过滤器资讯 > 正文

贴心完善,保障您购买无忧~

全国服务热线

13733899003
过滤器资讯
矿井水处理用旋流过滤器
发布时间:2025-10-17 浏览

矿井水处理用旋流过滤器

矿山水处理旋流过滤器是一种广泛应用于矿山、煤矿等行业的现代水处理设备。矿山水的产生往往伴随着采矿、排水等活动。这些水源含有大量的悬浮物质、沉淀物和其他污染物。如果不加以处理,可能会对周围的生态环境产生严重影响。因此,开发的水处理技术尤为重要。

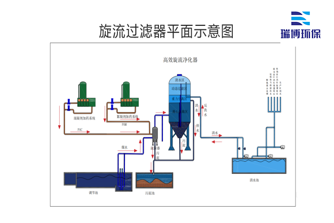
中水回用_纤维_多介质_自清洗_过滤器厂家平面图

旋流过滤器的工作原理是基于离心力的作用,通过特定的结构设计,使矿井水在进入过滤器后迅速旋转。当水流被迫以一定的速度旋转时,重力和离心力将密度较高的颗粒物质推到过滤器的壁上,从而实现固液分离。与传统的过滤方法相比,该方法不仅提高了过滤效率,而且可以在较小的空间内完成大流量的水处理。

中水回用_纤维_多介质_自清洗_过滤器厂家加工现场图

旋流过滤器在矿井水处理过程中具有诸多优点。一是维护简单,运行成本相对较低,适合大规模应用;二是能有效去除大部分悬浮物,使出水水质符合环保要求;旋流过滤器设计灵活,可根据矿井实际情况进行调整,适应不同的水质条件。

随着社会对环境保护要求的提高,越来越多的企业开始关注矿井水的处理。在此背景下,旋流过滤器逐渐成为矿井水处理领域的爱。除了满足企业的法律法规要求外,还可以通过节能减排提高资源的再利用价值,为企业带来潜在的经济效益。

中水回用_纤维_多介质_自清洗_过滤器厂家平面图

因此,矿井水处理旋流过滤器不仅是一种设备,也是促进矿业可持续发展的重要工具。通过技术的不断进步,旋流过滤器的性能将不断提高,应用范围将不断扩大,为矿井水的处理和环境保护做出新的贡献。未来,随着智能技术的应用,旋流过滤器有望实现更的自动化管理,为矿井水处理提供更好的解决方案。

总之,矿山水处理旋流过滤器在矿山水处理领域发挥着越来越重要的作用,代表了新技术的发展方向,也反映了对生态环境的关注。只有不断创新和改进,才能更好地应对未来的挑战,保护我们的蓝天和水,实现人与自然的和谐共处。


本文关键词:矿井水处理用旋流过滤器旋流过滤器工业循环水过滤器循环水过滤设备