过滤器资讯

当前位置:河南瑞博环保科技有限公司 > 过滤器资讯 > 正文

当前位置河南瑞博环保科技有限公司 > 过滤器资讯 > 正文

贴心完善,保障您购买无忧~

全国服务热线

13733899003
过滤器资讯
旋流过滤器是什么?
发布时间:2025-11-06 浏览

旋流过滤器是什么?

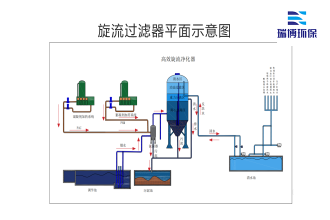
旋流过滤器是一种的水处理设备,常用于工业和民用领域。它的工作原理是基于离心力的原理,固体颗粒通过旋转产生的离心力与液体分离。旋流过滤器通常由进水口、出口和旋流腔组成。当含有颗粒物的水流进入过滤器时,水流会在旋流腔内被迫旋转,形成强大的离心力。这种力将较重的固体颗粒推到腔体的外壁,使其沉降到底部。

旋流过滤器_工业再生水_自清洗_多介质_纤维过滤器厂家平面图

旋流过滤器的设计灵巧,可以处理大量的液体,减少传统过滤器可能出现的堵塞问题。旋流过滤器由于其的物理分离机制,可以有效去除水处理过程中的悬浮物、沙子等颗粒杂质,从而提高水质。它的应用范围很广,可用于工业废水处理、生活污水处理和各种水体的预处理,尤其是在泥水分离和矿业领域。

工业循环水_过滤设备_自清洗_多介质过滤器厂家定制图

 旋流式除污器的应用领域

此外,旋流过滤器的维护相对简单,通常只需要定期清理沉淀在底部的固体物质。不仅如此,随着科学技术的不断进步,现代旋流过滤器的设计越来越智能化,配备了监控系统,可以实时监控水质和过滤效率,让用户在时间内了解设备的工作状态,保证水处理过程的顺利进行。

工业循环水_过滤设备_自清洗_多介质过滤器厂家现场图

总之,旋流过滤器以其的分离原理、广泛的应用领域和简单的维护方法,逐渐成为水处理行业不可或缺的重要设备。旋流过滤器展示了其独特的价值和重要性,无论是应对日益严重的水资源短缺,还是促进可持续发展。未来,随着环保意识的增强和水处理技术的不断创新,旋流过滤器无疑将继续发挥重要作用,帮助水资源的可持续管理和利用。


本文关键词:旋流过滤器是什么旋流过滤器工业循环水过滤器循环水过滤设备